產品
產品
工業通訊軟體
OPC Server專區
MES 自動化報工
iFSOCR AI 視覺辨識
工業 4.0 智慧雲端平台
工業通訊硬體
GSM Modem
UIC-12R
日照計與輻射感測設備
再生能源與能源管理 (EMS)
太陽能監控系統(台電DREAMS)
EMS儲能管理與電池監控系統
iEMS 智慧工廠能源管理
綠電交易管理
BAS智慧大樓管理系統
SCADA 圖控系統
OPC支援之圖控軟體
ESG永續發展
ESG碳盤查系統
客製化工業級硬體與專案
工業自動化系統整合(SI)
客製化工業HMI介面開發
公共工程通訊系統解決方案
封裝廠資料處理器
客製化PLC/控制邏輯開發
核電廠通訊解決方案
摺疊手機生產線自動化測試
實績案例
解決方案
解決方案
智能自動化
綠能自動化
工廠自動化
機台自動化
BAS智慧大樓
關於三惟
關於三惟
公司簡介
客戶群
新聞及活動
電子報
聯絡我們
綠電交易管理
整合購電、賣電、轉供與憑證等全流程綠電管理要素,打造數據化、智慧化、視覺化的再生能源全生命週期管理工具
再生能源 — 綠電供需媒合模組
智慧媒合,綠電供需即時對接
精準比對購電用戶的合約需求與各案場實際供電能力
採用視覺化比對介面,直覺呈現「合約容量 × 發電實績」之對應關係
即時偵測落差數據,避免供需錯配風險
有效提升轉供調度效率,協助管理單位快速決策
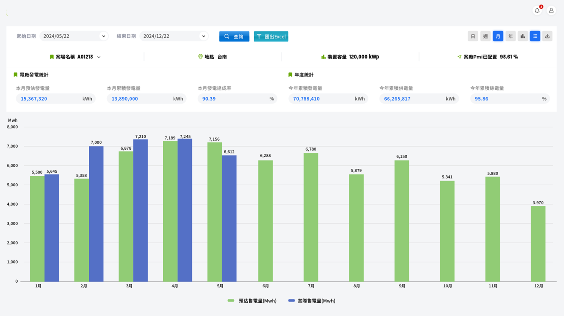
再生能源 — 電廠發電管理模組
即時監控案場效能,掌握電力供電力道
顯示電廠裝置容量、即時發電量、歷史趨勢
分析各案場發電穩定性與年度預估發電量
提供餘電資訊供轉供或售電決策參考
再生能源 — 購電合約管理模組
契約資料集中管理,履約進度一目了然
統整客戶基本資料與契約細節
顯示合約供電容量、起始日、年度配比目標
追蹤供電達成率、用電實績與警示提醒
支援合約修正、更新與歷史紀錄管理
再生能源 — 電力轉供營運總覽模組
全盤掌握契約履約、供電績效與收益概況
統整各電廠、用戶之供電合約、轉供電量、契約履約進度與收益資訊
採用互動式圖表呈現發電量、轉供趨勢、轉供費用、減碳績效等關鍵指標
提供即時異常偵測與供電偏差預警,支援營運與管理單位即時判斷與決策
再生能源 — 餘電庫存管理模組
整合即時餘電量,靈活轉供與交易規劃
記錄電廠餘電量(供電後剩餘未轉供電量)
可依用戶需求彈性媒合餘電供應
追蹤供電達成率、用電實績與警示提醒
再生能源 — 收益管理模組
發電到轉供 全程收益一站掌握
統計各契約、案場之轉供收入與回饋金
分析累積收益、平均單價與趨勢走勢
協助企業進行營收預測與財務規劃