綠電供需媒合模組

智慧媒合,綠電供需即時對接

精準比對購電用戶的合約需求與各案場實際供電能力 採用視覺化比對介面,直覺呈現「合約容量 × 發電實績」之對應關係 即時偵測落差數據,避免供需錯配風險 有效提升轉供調度效率,協助管理單位快速決策

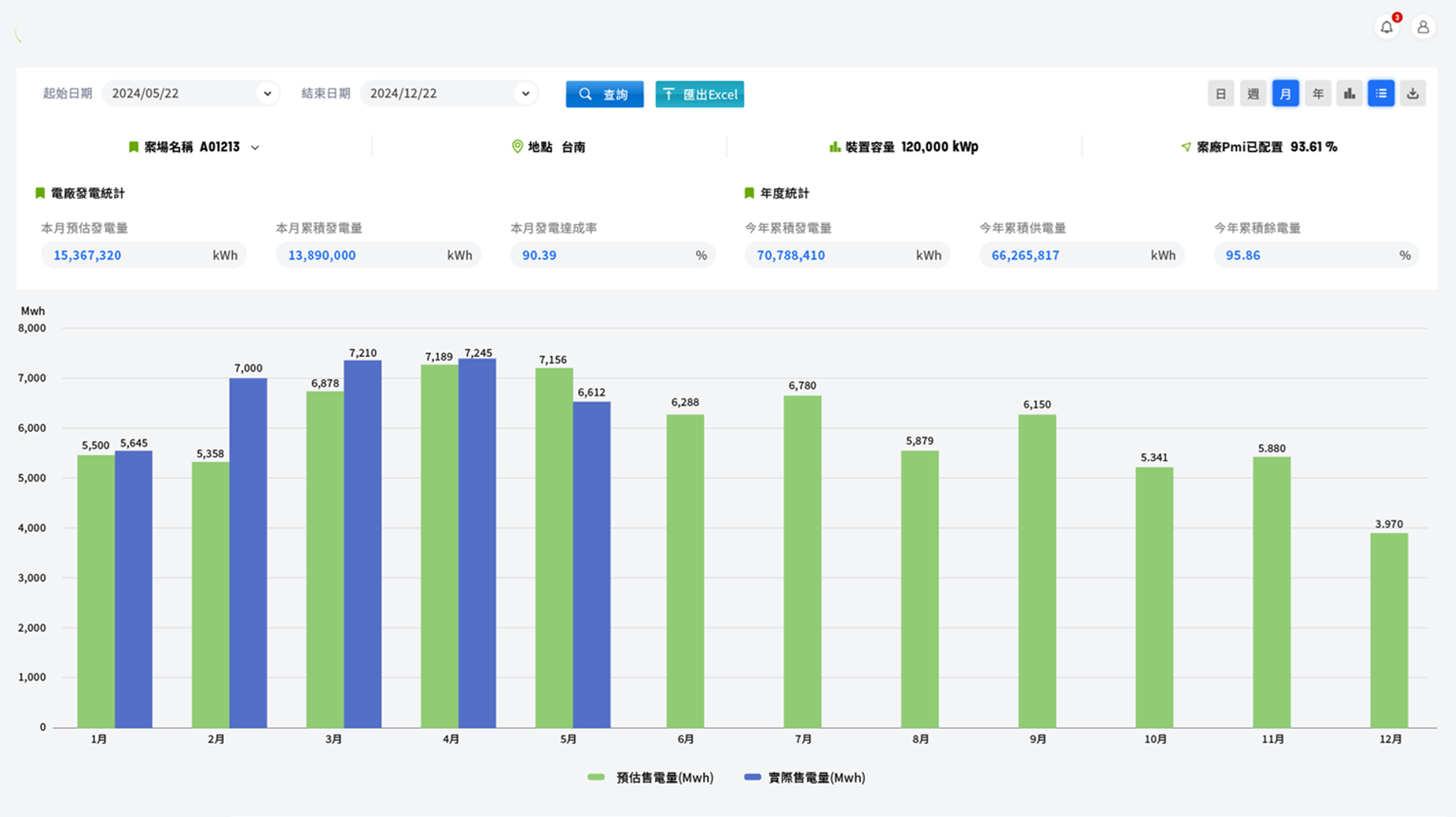
電廠發電管理模組

即時監控案場效能,掌握電力供電力道

顯示電廠裝置容量、即時發電量、歷史趨勢 分析各案場發電穩定性與年度預估發電量 提供餘電資訊供轉供或售電決策參考

購電合約管理模組

契約資料集中管理,履約進度一目了然

統整客戶基本資料與契約細節 顯示合約供電容量、起始日、年度配比目標 追蹤供電達成率、用電實績與警示提醒 支援合約修正、更新與歷史紀錄管理

電力轉供營運總覽模組

全盤掌握契約履約、供電績效與收益概況

統整各電廠、用戶之供電合約、轉供電量、契約履約進度與收益資訊 採用互動式圖表呈現發電量、轉供趨勢、轉供費用、減碳績效等關鍵指標 提供即時異常偵測與供電偏差預警,支援營運與管理單位即時判斷與決策

餘電庫存管理模組

整合即時餘電量,靈活轉供與交易規劃

記錄電廠餘電量(供電後剩餘未轉供電量) 可依用戶需求彈性媒合餘電供應 追蹤供電達成率、用電實績與警示提醒

收益管理模組

發電到轉供 全程收益一站掌握

統計各契約、案場之轉供收入與回饋金 分析累積收益、平均單價與趨勢走勢 協助企業進行營收預測與財務規劃

交通資訊

三惟科技/三惟資訊有限公司
電話:02-66208358(代表號)
傳真:02-66206778
地址:新北市中和區中山路二段351號6F-5(華隆經貿廣場)
E-mail:sales@sunware.com.tw
三惟智能股份有限公司
電話:02-37067676(代表號)
E-mail:sales@sunware.com.tw
地址:台中市南屯區五權西路二段666號8樓之5
苗栗服務處
台南服務處
高雄服務處